New in Baemingo
Waste management and food cost analysis
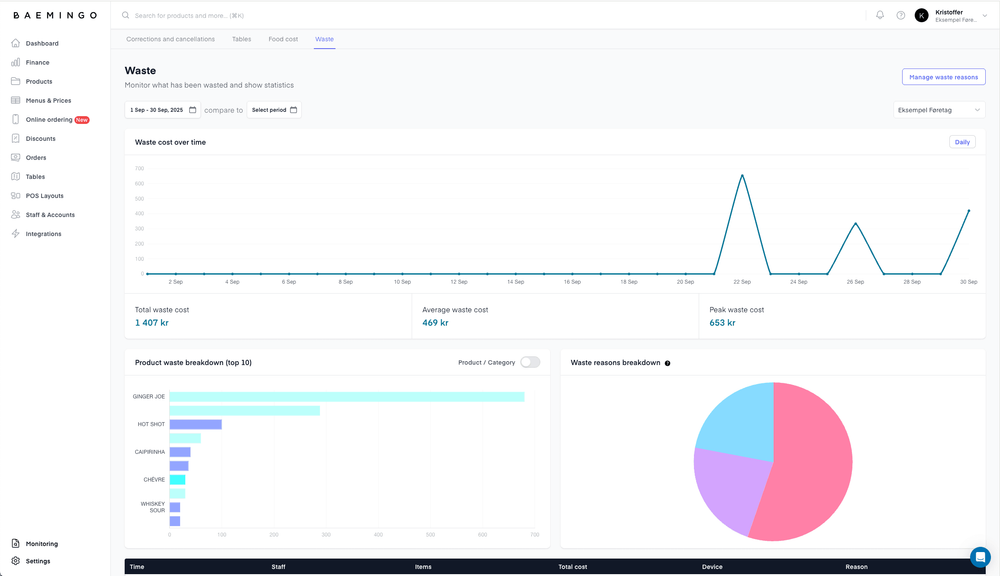
Log waste events easily in your POS, add reasons, and see where most waste happens. The new dashboard helps you understand what it costs your business and where you can cut losses.

Track waste and food cost directly in Baemingo.
Log waste events easily in your POS, add reasons, and see where most waste happens. The new dashboard helps you understand what it costs your business and where you can cut losses.
The food cost dashboard shows how much each dish costs to make compared to its selling price. You’ll see the real ratio between cost and revenue — including waste — so you can keep better control of your margins.
Update your product costs, review the data, and make smarter decisions for your restaurant.